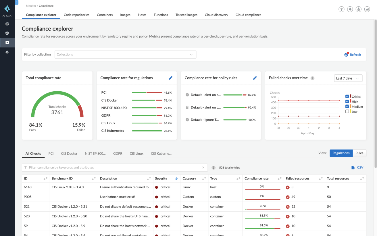
Gerenciamento de vulnerabilidades
Comece com visibilidade total de todas as dependências de contêineres durante as fases de compilação, implantação e execução. O Prisma Cloud agrega e prioriza vulnerabilidades continuamente em pipelines e contêineres CI/CD executados em hosts ou em contêineres como serviço, em nuvens públicas e privadas.
Priorize a correção com orientação
Estabeleça a priorização de risco em todos os CVEs conhecidos, orientação de correção e análise de imagem por camada com listas das 10 principais vulnerabilidades.
Adicione proteções com alertas e bloqueios para níveis de gravidade
Controle o nível de gravidade do alerta e do bloqueio para indivíduos e grupos de serviços durante o tempo de compilação e de execução.
Aproveite a precisão incomparável
Minimizando falso-positivos com mais de 30 fontes de dados “upstream”. O Prisma Cloud está focado em fornecer apenas informações precisas sobre vulnerabilidades para desenvolvedores e equipes de segurança.
Informações de vulnerabilidade de superfície ao longo do ciclo de vida
Integre o gerenciamento de vulnerabilidades para fazer varredura de repositórios, registros, pipelines de CI/CD e ambientes de tempo de execução.







